
一套优良的数据阐明要领可以让你有条不紊的办理种种问题,挣脱混乱无章的假设和料想。面对事情和糊口中的一系列问题,你需要一套体系化的数据阐明要领论辅佐你去伪存真,无限缩短你与正确答案的间隔。
一提起数据阐明这个词,许多人都会犯难,说本身连Excel都用欠好,更别提操作编程的要领去做更高级的数据阐明了,其实,这样的想法是有一些多虑的。
数据阐明要领已经不是数据阐明师的专属了,更不是数据挖掘工程师独享的要领,险些每一个与业务和产物相关的岗亭都需要数据阐明要领。
岗亭差别,要求则差别,从雇用网站也能看到:像传统的数据阐明岗亭自然是会要求编程等技术的,可是一些以数据阐明助力主要职责的岗亭则不要求编程类技术,更多的是数据阐明思维,和BI系统阐明履历。
有的公司自建BI,有的公司利用第三方BI,鉴于系统保密的原则,本文案例的BI案例均来自友盟demo版,但愿本文能带给大家数据阐明方面的思悟。
为什么要拥有数据阐明能力?
本年互联网行业回归常态,各个岗亭的雇用需求回落明显,我爬了某雇用网站的数据发明,雇用名字带‘数据阐明’的岗亭仍有8000多个·,从实习生到高级打点岗亭都有较多需求。也就是说,有必然数据阐明能力的人在找事情时的优势十理解显,岗亭薪资均值也高于其他职能类岗亭。
所以进修数据阐明能力可以加薪这是一定的,这也是为什么要学数据阐明的原因。
冲破通例的数据阐明思维
如果果大家看过相关数据课程可能文章,必然了解过种种阐明要领,包罗大学里的数据阐明课程都会介绍很大都据阐明要领,你学了一遍又一遍,条记记了一遍又一遍,可是在最后遇到问题时,仍然不知道该如果何下手。
所以要冲破通例的数据阐明思维,在根本理论之上成立本身的数据阐明思维。
从思维能力上看,我认为数据阐明能力的晋升要遵从这样3个阐明原则:
第一是要深度明白业务,以及明白糊口中遇到的规模问题,不明白业务的阐明结论不具有任何参考可能指导意义。所谓明白业务就是要学会拆解业务,用指标权衡业务的成长趋势。
第二是拆解业务后,要基于业务指标成立阐明框架,并且基于当前业务状态和方针找到可权衡的关键性指标。
第三是用数据量化指标,把指标公式化,最佳的状态是每一个指标背后的数据都是最小维度且量化的。
比如果以电商网店的当日销售额为例,
销售额
=网店客单价*付费客户数
=客单价*付出人数*付出成功率
付出人数=
浏览人数*下单率
浏览人数=
商品曝光次数*曝光转化率
所以理论上,在网店客单价稳定的环境下,可以通过晋升各个步调的转化率,以及商品曝光时机来最终晋升网店当日的销售额。
对应的计策可以是加大广告投放量,优化商品详情页,以及下单付出时的各项优惠刺激,去晋升曝光量和转化率。
所以可见,指标公式化量化,就是把它拆解到最小不行支解的可量化的数据指标,这一系列拆解背后是对业务干系和流程的明白,如果果不明白业务,基础找不到个中指标之间的相关干系。
完成根本拆解后,就是按照方针去找到那些能影响方针的最小可量化的数据指标,加上时间、地区等维度比拟阐明,找出曾经计策的黑白点,优化计策继续征战斗。
如果何善用数据阐明能力?
发挥数据阐明能力之前,首先要熟悉本身利用的数据查询阐明系统,也就是BI(商业智能)系统。
如果果你还没有利用过BI系统,我这里以友盟BI为例,简单熟悉一下系统背后的成果指向。
我拿到友盟BI版本根本架构有9个大部分和一个表面汇总,以及对友盟其他产物的推广。详细如果下图所示,快手互粉网站,BI系统的每一个成果模块都有其浸染,接下来我简单论述一下本身对这个系统的明白。

表面里的指标是设计人员认为对产物有利的关键性指标,所以放在一起会合展示,其实个中的每一个指标都是取自下面的9大指标体系,只是起到了一个汇总泛起,会合比拟展示的浸染。

用户阐明模块涉及到用户的拉新和活泼数据,留存阐明是单独把新老用户的留存单拎出来统计,通过公式化拆解出2个关键性指标,别离是用户新鲜度和用户活泼度。
渠道阐明模块是把拉新方法中的渠道投放给细化统计监测,用于区分黑白渠道,核算预算投入产出比,

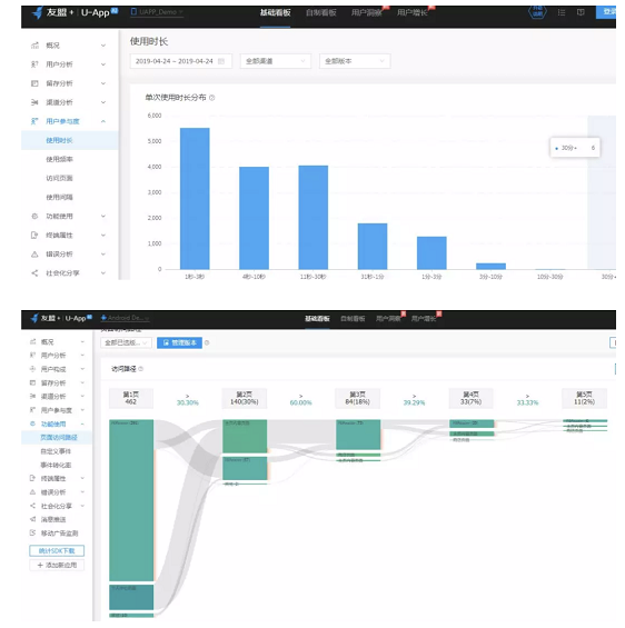
用户参加度模块我明白的就是把用户活泼度指标继续细化,详细到产物行为发生的数据上,获得利用时长、利用频率、会见页面漫衍、会见时长隔断漫衍

成果利用模块则是更进一步把会见页面的行为细化,统计出用户会见的路径是从哪个成果到哪个成果,得出页面会见路径图,还能自界说成果事件并统计到该事件产生的次数,以及事件完成率。

终端属性模块主要是浅易的内部用户画像,涉及到机型、地域等。
错误阐明模块主要是统计到产物报错的次数和概率,用以实时发明错误,优化各模块的可用性和易用性。
社会化分享模块对应到的是产物中涉及到分享的成果,统计到分享到各个平台的数据,以及进入分享页面后的分享完成率。
动静推送模块和移动广告监测主要是推广了友盟另外的产物,就不多说了。
如果何操作数据阐明能力制定产物和运营计策?
4.1产物计策
这里说的产物计策分为两类,一种是基于用户型app的更新迭代,比如果抖音近一年更新42次是如果何得到数据支持的,另一种是业务型产物的定价、推陈出新等,比如果网贷理财产品的定价。

以抖音为例,我注意到抖音近1年更新42次,上一次更新是9天内,基本上是一周多就更新一次,如果何操作BI数据来支持产物的迭代偏向呢?
整理抖音近期的更新日志会发明,抖音近期关于“道具玩法”的更新很是多。那这里我们抛出一个问题:
迭代多种新奇好玩的道具玩法可否晋升产物的活泼指标呢?
从我调查到的现象来说,抖音有许多平时不爆发品的用户,也会实验道具玩法来增加兴趣,爆发品的用户凭借路具玩法就能缔造出眼前一亮的短视频,这个成果可以说一连吸引各层级的用户,理应可以增加抖音产物的活泼度。

(抖音新推的复联超能力玩法)
除了从产物逻辑上揣度,如果果要从BI取数据验证成果逻辑创立,我们需要什么数据呢?数据之间可以证明些什么呢?
抖音道具是一种宣布作品时的结果加成,如果果你没有作品创意,不知道要发什么,参加道具话题,利用道具的特效加成建造作品也是很好的选择。

(抖音道具玩法通例流程)
我作为外部用户,基于业务我阐明出抖音道具成果涉及到的数据指标。
如果下图所示,

(抖音道具玩法指标模型)
我认为抖音道具玩法成果的代价点在于孝敬更多内容,晋升产物作品的受欢迎水平,间接晋升了抖音整体的活泼度。
从道具玩法的孝敬度和受欢迎水平两个指标继续拆解,我认为道具玩法作品孝敬度=道具作品量/平台作品总量,
道具玩法受欢迎水平=道具玩法作品的推荐转化率*权重1+点赞率*权重2+评论率*权重3,个中三者的权重之和为1,,比如果推荐转化率占40%,点赞率占30%,评论率占30%,权重的巨细分配也是基于对业务的明白水平而定,可以不绝调解,虽然也可以有意识的调解使其成为了一个悦目的数字,浮现业务的增长性。
阐明完单一成果,继续把视线拉回到抖音产物自己来,道具玩法到底可否晋升产物整体的活泼度呢?
先拆解抖音活泼度这个指标,抖音是一款体量很是大的产物,我把用户活泼义为“利用产物各项成果”,利用时间越长、频次越高,则代表用户越活泼。
基于对活泼的界说,用公式化的思维拆解活泼度就是:
成果活泼度P=
利用成果时长T*利用频次N
产物活泼度=
P1*权重1+P2*权重2+P3*权重3+P4*权重4
……..
认为产物整体的活泼度的权衡等于产物内各个成果的活泼度之和,由于每一个成果对付产物自己的浸染是差此外,所以要添加权重,像看视频、对作品举办互动等这类核心成果权重就高,而像资料设置这类成果权重就低一些。
所以想要权衡产物活泼度是否晋升,落实到详细数据上,红客软件技术,只需要看产物成果的利用总时长和总频率是否增加,即可验证之前的猜测逻辑是否正确。
对付抖音道具玩法成果来说,它大概就是公式中的成果3,它的利用时长和频率就影响着产物的整体活泼度,也对产物作品数量,产物社区气氛有必然的影响。
既然找到了关键性指标是道具玩法的利用时长和频率,也确定它们是可权衡化的数据,所以可以统计,通过BI来展示跟踪,比如果友盟BI里就有该模块,可以统计时长和频率

(友盟BI示例图片,不具有现实数据意义)
操作BI统计的数据趋势就可以验证产物的活泼度是否增加了,还能知道用户是在产物内的路径,更清晰的了解用户利用道具成果后是否宣布作品,用户查察作品时是否点击“道具主题”关键词进入主题页,从而逗留时长更长,活泼度更高。
4.2运营计策
运营计策所面向的产物,凡是也是有用户型和业务型,凡是被熟知的都是用户型产物,判断标准是用户利用产物自己是不需要付费的,产物需要先做大用户,然后再从其他方面得到收益,所以用户型产物的利润凡是是“羊毛出在猪身上”。
而业务型产物就纷歧样了,和传统行业一样,利用产物就需要付费,规范的有自营理财类产物,在于从业务自己要有利率差可以赚,如果果利率差不高于业务运营所需本钱,用户越多吃亏越严重,业务型产物的羊毛必需要从羊身上薅出来。
岂论是哪种范例的产物都需要数据驱动,做任何决定需要数据支持,毫不能一拍脑门就抉择动作方针和偏向。
比如果以陆金服这款理财产品为例,陆金服固然背靠平安银行,获客渠道更多,本钱更低,但获客本钱仍可以通过优化渠道投放来进一步降低本钱,这时候渠道运营就要思考:哪些渠道可以增加预算,哪些渠道可以放弃,哪些渠道适当维持正常预算?

(理财产品的通例获客模型)
拿到这样一个“阐明渠道获客黑白”的命题,第一直觉是先深入了解渠道获客的全流程。
按照上图的“理财产品的通例获客模型”,可以大白理财产品一般是渠道投放和做分享拉新活动来获客,两者的落地页设计是差此外,渠道投放的落地页可以明白为是一个广告链接,写上吸引方针用户的文案,感乐趣的用户点击后直接跳转应用商店。
而社交分享活动的落地页含有注册协议,一般是领投资红包和加息券,用户填写手机号点击领取后就直接注册了该平台,随后点击利用优惠权利就直接跳转到应用商店了。
所以可见,社交分享拉新的注册流程是隐机要化的,一般来说注册转化率远远高于渠道投放的注册转化率,毕竟注册的产活路径短了许多。
随后,用户注册app后,就需要登岸产物了,如果果用户未登录,那获客就失败了,毕竟对付业务型产物来说,注册并没有什么用户代价。
用户登岸之后,有一个很重要的权益是可以投新手标,新手专享具有期限短、利率高的特点,一般不答允叠加加息券和红包,如果果答允叠加,那羊毛党是最喜欢的了。
新手专享标会有限额,对付大额投资人来说,他们大概会追投普通标,这样就可以认为这个用户留下来了;也有一部分用户在体验新手专享后,信任度提高了,新手到期后继续投资或追加投资,这部分用户也留存下来了,这些留存用户是阐明渠道获客本钱的主要气力。
更多的登录用户是放弃了投资,可能在新手到期后就取现离场了,同时留存的老用户中这部分也有到期可能债转取现的,同样的都是流失用户,那些已经产生投资行为的用户具有很高的激活召回代价。
鉴于接头的是渠道获客质量的黑白,更多的内容就不展开了。继续深挖阐明“如果何权衡渠道获客质量”这个命题。
我认为想要权衡优劣就要给出一个可权衡的指标,并且以我的明白,我以为权衡理财产品的获客黑白的关键性指标是“渠道获客投入产出比”,有些客户获取本钱高,可是孝敬的投资额更高,投资期限更长,获客的“投生产出比”就更高。
接下来将该指标公式化,可以权衡的指标才值得指导业务,所以得出:
渠道获客投入产出比=
平均获客收益/平均获客本钱,
平均获客收益=
年平均投资额=客户累计投资额*投资期限/365,
平均获客本钱=
渠道累计投入预算额/渠道累计产生投资用户,
因此,渠道预算花销、渠道累计得到有效用户,有效用户累计投资额、投资期限这些数据就是权衡渠道获客黑白的核心数据。也是可以量化的数据,找到各个渠道来的用户在产物产生的该项数据,然后计算出各个渠道的“获客投入产出比”,数值越大则代表渠道获客质量更高。
以上可量化的数据在BI系统里也会相应的统计模块,, 操作BI调查数据趋势,也可以把“获客投入产出比”这个指标定制化做入系统,这个层面的工作就许多元化了,不赘述。

(友盟BI示意图)
4.3数据阐明心得
通过上述简单的两个互联网产物案例,我们可以发明,数据长短常名贵的,可以说任何一家不注重数据掩护和挖掘操作的公司都保留不下去。在办理事情中大巨细小的问题时,,数据是最直观最重要的依据。
想要做好数据阐明,要从3个方面入手,第一是把握数据阐明要领。个中包罗工具要领和阐明思维;第二是深度明白业务逻辑,了解数据与数据、指标与指标之间的相关干系;第三是换位思考,站在需求方的角度去做阐明,去办理实际问题,不要想虽然的陶醉于自我的阐明成就中,再大度的阐明陈诉如果果不能支持业务,不能作为做决定的依据,那它就是无用的。
总结
本文论述了笔者对数据阐明的一点认知,抛出了本身的数据阐明三个道理,数据阐明是一件说大也大,说小也可以小,本文的内容难以详尽这个规模,只希冀个中写到的数据阐明思维和小案例能帮到你做一个符合的计策。

